| 大風量、中低濃度的有機廢氣的處理 | |||
|---|---|---|---|
| 聯系人 | - | ||
| 電話 | - | ||
| 地址 | - | ||
| 圖片 |
|
||
| 詳情 | |||
|
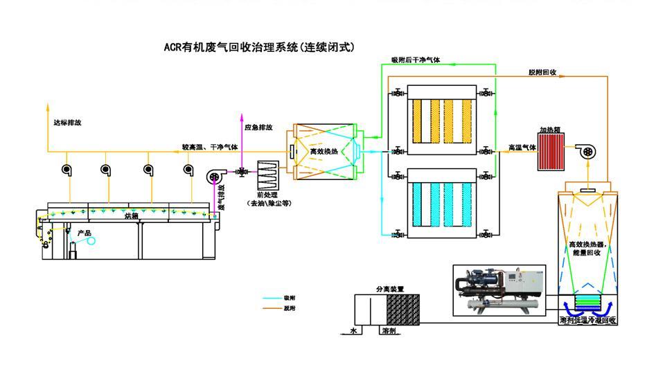
針對大風量、中低濃度的有機廢氣的處理采用ACR有機廢氣回收治理系統 我司自主研發的“ACR有機廢氣回收治理系統”由前級處理裝置、ACF(活性碳纖維)吸附裝置、脫附回收裝置、回收溶劑槽構成,前級處理通常包含降溫、除塵模塊,提升ACF的吸附能力,降低廢氣中塵埃沉積在ACF中的速度,延長ACF的使用壽命。ACF吸附裝置包含吸附器、切換閥門和連接管道。脫附回收裝置包含脫附控溫器、回收分離器、冷凍機組。 對于車間24小時連續作業、廢氣連續產生的常規情況,“ACR有機廢氣回收治理系統”采用多活性炭纖維吸附塔交替運作:車間排放廢氣經前級處理降溫、除塵后,經閥門通過其中一個吸附器,廢氣中VOCs被ACF的微孔吸附,經吸附處理后的廢氣達到排放標準后排放。經吸附處理后的廢氣達到排放標準后排放,排放出來的較低溫、干凈的氣體與客戶設備排出的高溫廢氣通過高效換熱器得到較高溫的氣體重新回到烘箱,熱能得以回收。另一吸附器經閥門連接到脫附回收裝置,脫附回收裝置產生的高溫熱空氣使ACF微孔中的VOCs脫附出來,隨空氣循環送回脫附回收裝置,經多級降溫后進入回收系統,在低于-30℃以下的低溫下被冷凝成液體得以回收。經冷凝回收后的空氣再經多級升溫后循環進入吸附器進行脫附。脫附結束后,脫附回收裝置送出冷空氣對吸附器進行降溫,降溫完成后通過閥門切換到吸附狀態,同時另一吸附器也被切換進入脫附狀態,如此循環往復連續工作,實現有機溶劑回收及廢氣達標排放。 對于車間非連續作業、廢氣間歇產生的情況,“ACR有機廢氣回收治理系統”可以采取單個活性炭纖維吸附塔在生產期間吸附、生產間歇期脫附的運作模式,可以降低設備一次性投入以及日常運行成本。 ???? ? 治理方案一: ? 治理方案二:
治理方案三: ? 治理方案四: ?? ?
? |
|||

?

?